SQCDP Board: Enhance Your Factory’s Management in 2026

In the competitive landscape of modern manufacturing, efficient management of operations is crucial. The SQCDP framework, standing for Safety, Quality, Cost, Delivery, and People, is a lean manufacturing practice widely adopted by manufacturers to monitor and improve manufacturing KPIs. Traditionally, these metrics have been tracked using paper-based forms or whiteboards within factories. However, relying on non-digital methods can limit visibility and accountability, making it challenging for employees to quickly identify and resolve issues. This often leads to unnoticed bottlenecks and root causes, resulting in significant losses for the company.

Digital SQCDP boards address these challenges by offering a digital interface for issue detection and action tracking. They simplify and enhance factory management, enabling more effective oversight and faster response times. In this article, we will explore the essential aspects of SQCDP boards, including their definition, benefits, and practical use cases that manufacturing executives can implement in their operations. Additionally, we will introduce SCW.AI’s Action Tracker as a potential tool for digitizing your SQCDP initiatives, demonstrating how it can revolutionize factory management.

What is a Digital SQCDP Board?

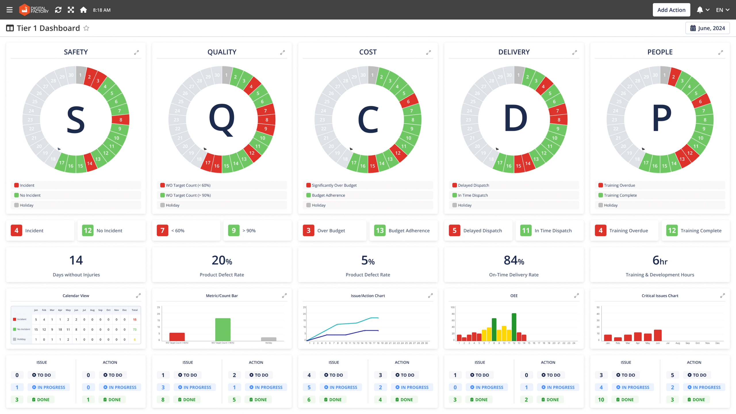
Image shows an example of a Digital SQCDP Board.

SQCDP boards are visual management dashboards specifically designed for manufacturers, displaying selected KPIs that are crucial for assessing business performance. Similar to traditional paper formats, these dashboards cover key metrics and incidents related to:

  • Safety
  • Quality
  • Cost
  • Delivery
  • People

In addition to showcasing real-time metrics, SQCDP boards often highlight previously detected issues and outline action items aimed at addressing existing bottlenecks. Functioning similarly to project management tools like Jira or Trello, SQCDP boards streamline work order management by allowing employees to monitor:

  • Who is responsible for specific actions
  • Whether actions are taken on time
  • Whether the actions effectively address the intended bottlenecks

With a quick glance at SQCDP boards, manufacturers can determine the focus areas for daily, weekly, or monthly meetings. They can track ongoing actions and, if necessary, delve into detailed dashboards for safety, quality, cost, and other metrics, as these tools provide granular information. This comprehensive visibility ensures that all levels of management are well-informed and can make data-driven decisions to enhance overall factory performance.

5 Pillars of Digital SQCDP Board

Previously, we discussed how SQCDP boards can provide granular data about each pillar of the framework. In this section, we detail how each pillar can inform employees for efficient management. While we mention some KPIs for each pillar, you can customize these according to your needs.

Safety

The safety pillar of SQCDP boards offers a snapshot of a factory’s safety performance over a specific timeframe. Safety pages typically include information on the number and list of:

  • Major and minor incidents
  • Near-miss events that could have caused accidents
  • Days without accidents
  • Issues with due dates, responsible persons, and reporters
  • Actions with due dates, assignees, and reporters

To use SQCDP boards effectively each factory should define major and minor accidents according to their industry-specific risks and severity levels. Safety pages usually provide data for the current month. However, to understand safety trends, SQCDP boards also include information for the previous months or year-to-date.

Moreover, boards also send notifications when action is assigned to someone. For instance, an action like regular floor cleaning to prevent slip-and-fall accidents is assigned to specific personnel, and the SQCDP board sends a notification. Once the task is completed, the reporter can approve it after verification.

Quality

Image shows dedicated page for quality metrics of Digital SQCDP dashboard.

The quality pillar focuses on minimizing quality deviations. Quality pages typically provide information on the number of days the factory produces good, medium, and low-quality products. Manufacturers can calibrate these categories with specific ratios. For instance, in the provided example, a less than 60% good count is classified as low quality.

Similar to the safety page, the quality page allows users to see trend lines with historical data. It also provides a digital interface for issue recording and action tracking.

Cost

Cost page of SQCDP Board.

To maintain budget control, manufacturers monitor the cost page dedicated to SQCDP boards (total of labor, maintenance, raw materials, energy). This page shows daily cost data, indicating whether costs are significantly over budget, slightly over budget, on budget, or under budget. Like the previous pages, it offers data for the current and previous months to analyze cost trends. It also includes a section for issues and actions with necessary details.

Delivery

The delivery aspect of SQCDP assesses whether work orders are delivered on time without any potential OTIF penalties. Manufacturers can use various KPIs to evaluate delivery performance, such as schedule adherence, which shows the alignment between actual and planned schedules. Other metrics like OEE (Overall Equipment Effectiveness), cycle time, and takt time can assess efficiency losses and production speed, providing insights into late deliveries.

People

The people pillar of SQCDP helps manufacturers maximize labor efficiency by evaluating the physical and mental positivity of the work environment and tracking worker training for skill improvement. Besides skill development reports, this section can show data on overtime and employee turnover, critical metrics given the labor shortage in the sector.

Top 5 Benefits of SQCDP Board

SQCDP boards offer several significant benefits for manufacturing operations:

  • Improve Visibility: SQCDP boards provide critical information on KPIs essential for operational success. These boards display current month data and key metrics from previous periods, making trends easily visible. The use of color coding—such as red for poor performance, and green for good performance—enables quick insight derivation from the data.
  • Promote Accountability: SQCDP boards consolidate business-critical information that is accessible to different teams and employees. They clearly indicate who is responsible for taking actions to resolve issues within a given timeframe, promoting accountability across the organization.
  • Minimize Time Needed for Issue Detection: Enhanced visibility improves root cause analysis capabilities, enabling manufacturers to quickly identify chronic issues on the shop floor. Whether the problems are related to machine malfunctions, leaking pipes causing slip and falls, or incorrect machine setups leading to quality problems, SQCDP boards help in swiftly pinpointing these issues.
  • Reduce Time Needed for Issue Resolution: By systematically logging and categorizing issues, SQCDP boards enable manufacturing teams to promptly address and track problem resolutions. This streamlined approach enhances communication and collaboration among team members, providing real-time visibility into the status of ongoing projects. The result is greater transparency and responsiveness in issue management, leading to improved problem-solving capabilities and increased overall efficiency.
  • Motivate Employees: According to a McKinsey study, when teams are given adaptive goals linked to real-time data and overall business objectives, employee motivation increases. SQCDP boards can transform daily meetings into a dynamic process where each team strives to reach their ultimate goals through small, continuous steps. This gamification approach fosters a motivated and engaged workforce.

Top 6 Use Cases of SQCDP Board

In this section, we will highlight 6 practical use cases of SQCDP boards. To make each use case more realistic, we will introduce a specific situation and the related issue that the SQCDP board can address.

Image shows use cases of SQCDP Boards.

1. Optimize Daily Operation Meetings

Situation

The current daily operations meetings are not as productive as they could be. Important issues are often missed during these meetings, and valuable time is spent on topics that are not relevant to the task at hand. Additionally, action items from previous meetings are often forgotten, resulting in persistent problems and repetitive discussions.

Solution

By utilizing an SQCDP board, the plant can streamline its daily operation meetings. The board displays real-time data on KPIs and simplifies issue detection. This ensures that meetings are focused on the most critical topics. Action items are clearly assigned to specific individuals with due dates, promoting accountability and ensuring that issues are promptly addressed.

2. Find Root Cause of Quality Defects and Address Them

Situation

The SQCDP board reveals a recent increase in scrap count, negatively impacting overall product quality and customer satisfaction. The management team aims to identify the cause of this decline in production quality and address it swiftly.

Image shows a manufacturer deals more quality related problems recently.

Solution

A task is assigned to the quality control team to identify the root cause of the quality issue and implement corrective actions within a month. By conducting an OEE Waterfall Analysis, the quality team identifies three production lines with significantly higher scrap rates compared to the average that reduce overall quality of production.

Further investigation reveals that misaligned machine parts are causing defects in these lines. Consequently, the quality team assigns a task to the maintenance team to realign the machine parts and prevent future defects.

3. Minimize Unplanned Downtime to Adhere with Schedule

Situation

A manufacturer struggles to execute its production schedule as planned. Top management assigns the production team, via the SQCDP board, to determine the causes of low schedule adherence and devise a solution to improve delivery times.

Image shows delivery problems are the main issue of a the example manufacturer.

Solution

To identify the production bottleneck, production executives first investigate a granular breakdown of the Schedule Adherence Report. This report compares actual and target durations spent on different production phases such as setup, cleanup, and run time. The assessment reveals that actual run times are longer than targeted due to unplanned downtimes caused by machine malfunctions.

Image shows data from Schedule adherence report where actual run time always exceed planned run time.

As an initial step to reduce unplanned downtime, the production team assigns a task to the maintenance team via the SQCDP board, asking them to develop a preventive maintenance schedule. This schedule aims to switch unplanned downtimes with planned ones, thereby improving actual run times and schedule adherence.

For the long term, the management team decides to collaborate with their manufacturing analytics provider to build a machine learning-driven predictive maintenance model. This model will automatically schedule maintenance activities by analyzing historical machine data, further enhancing run times and overall schedule adherence and support total predictive maintenance practices.

Image shows predictive maintenance capabilities of SCW.AI's ML models.

4. Facilitate Cross-Departmental Collaboration

Situation

A manufacturer experiences inefficiencies due to a lack of effective communication between departments. For example, the production department often faces delays because the procurement department is not aware of inventory shortages in real-time.

Solution

A SQCDP board can bridge this communication gap by providing a centralized platform where all departments can access and share relevant information. For instance, the procurement team can update inventory levels and expected delivery times, which the production team can monitor in real-time. This visibility ensures that production schedules are aligned with inventory availability, reducing delays caused by miscommunication.

The SQCDP board also facilitates regular cross-departmental meetings by highlighting key areas that require collaborative efforts. Action items can be assigned to specific departments with clear deadlines and responsibilities, promoting accountability and ensuring that all teams work towards common goals.

5. Determine Unique Training Needs to Eliminate Safety Issues

Situation

A manufacturer frequently faces near-miss events, prompting work safety executives to identify the root causes and take actions to minimize the risk of work accidents.

Solution

The management team discovers that the majority of near-miss events are due to wet floors, thanks to the SQCDP board, which records the number of issues related to this problem.

Image shows wet floor related issues documented into SQCDP Board.

To ensure the cleaning of wet floors, a job security specialist aims to raise awareness about the potential dangers of slip-and-fall accidents among workers and the business. Managers believe that heightened awareness will encourage workers to maintain cleaner lines and that line leaders will monitor conditions more closely to protect the company from potential reputational and legal costs resulting from work accidents.

As part of this awareness initiative, the manufacturer uses generative AI to prepare a training program. This training includes a realistic video depicting a slip-and-fall accident in the workplace and its impact on the operator’s health, family relationships, and the business. The action tracker assigns this training to all employees to complete within the current month. In the following months, the management team is assigned to monitor data on near-miss events, specifically those tagged as wet floors, to assess whether the training has led to improvements.

6. Track Continuous Improvement Initiatives

Situation

A manufacturer aims to implement continuous improvement initiatives but struggles to track the progress and effectiveness of these projects over time. As a result, valuable insights and lessons learned are often lost, and improvements are not sustained.

Solution

SQCDP boards provide a structured way to track and manage continuous improvement initiatives. Each initiative can be logged on the board with detailed information about its objectives, timeline, responsible team members, and expected outcomes. This centralized tracking ensures that all improvement efforts are visible via easy trend analysis.

The board allows teams to document progress, update statuses, and record any obstacles encountered. By reviewing these updates regularly, management can assess the impact of each initiative and make data-driven decisions to adjust strategies as needed. Additionally, successful projects can be analyzed to identify best practices and replicate them across other areas of the organization, fostering a culture of continuous improvement.

Meet with SCW.AI’s Digital SQCDP Board

SCW.AI designs cloud-based manufacturing solutions, including the Action Tracker and Digital SQCDP Board, to facilitate effective issue identification and resolution within factories. Our solutions aim to improve organization and management, leading to higher efficiency and productivity.

Our comprehensive Digital Factory Platform includes a range of modules that ensure end-to-end factory automation, such as:

If you want to learn more about our Digital SQCDP Board and other offerings, contact us.

To experience the benefits of our SQCDP board and other solutions firsthand, book a demo now.

Explore More on This Category

Days :
Hours :
Minutes :
Seconds

JOIN US FOR A LIVE DEMO ON WEDNESDAY Apr 15TH, 2026

DIGITAL FACTORY
DEMO DAY

End-to-End
Modernization